银行数据安全态势实践:看见风险是先手,守住底线是硬核
发布时间 2025-11-21数字化浪潮正深刻重塑金融行业,每一次转账、理财、贷款业务背后,都涉及海量敏感数据的流转。这些数据不仅关乎客户隐私与财产安全,更直接关系到金融稳定与民生保障。
近年来,随着《银行保险机构数据安全管理办法》(金规〔2024〕24号 )以及《中国人民银行业务领域数据安全管理办法》(中国人民银行〔2025〕第3号令)等相继发布,明确要求银行“建立覆盖数据全生命周期的风险监测机制,实现风险早识别、早预警、早处置”。
在此背景下,某银行在推进数字化转型过程中,深刻认识到数据安全已不再是后台技术问题,而是面向客户的核心服务承诺,“看见风险”是建立客户信任的基础,“守住底线”则是维系长期关系的硬核保障。然而,该银行在数据安全管理实践中仍面临以下挑战:
一是数据资产盘点高度依赖人工操作,缺乏自动化、智能化的资产发现与分类工具,导致盘点效率低、覆盖不全、更新滞后。不仅容易出现误报、漏报等问题,更难以实现对数据资产的实时感知与动态管理,无法有效支撑数据治理、合规审计及安全防护等关键业务需求;
二是数据在采集、存储、处理、共享、销毁等环节中频繁流动,缺乏对数据全生命周期流转路径的有效追踪与可视化能力。数据来源、流转路径与使用规模难以准确掌握,导致数据血缘不清、责任边界模糊,存在滥用与泄露风险;
三是现有安全体系普遍缺乏针对敏感数据的智能识别、分级分类及行为分析能力,难以主动发现异常访问、越权操作、高频下载、非授权外发等高风险行为。同时,对网络流量中的数据内容缺乏深度解析,无法及时识别潜在的数据泄露通道(如通过API等方式),导致安全响应滞后。
三大路径
打造银行数据安全风险监测方案
为应对上述挑战,启明星辰结合该银行实际业务需求,推出银行数据安全风险监测解决方案,围绕“ 数据资产测绘、分类分级以及数据流转风险监测 ”三大路径,助力银行实现从被动响应到主动管控的转变。
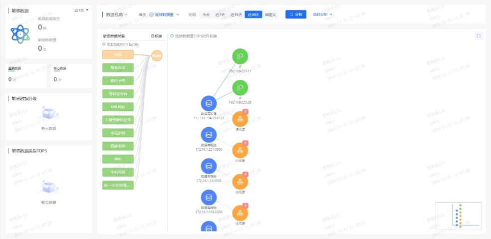
一、以数据为中心,绘制“敏感数据地图”
系统梳理客户身份信息(C1类)、账户信息(C2类)、交易行为(C3类)等关键数据资产,建立统一的数据目录;依据《金融数据安全 数据安全分级指南》(JR/T 0197—2020),自动对客户数据按敏感度打标,为核心数据设置更高防护等级;结合知识图谱技术,可视化呈现数据在业务系统、第三方接口、外包平台间的流转路径,精准识别高风险节点。
一旦发生客户数据异常访问,系统可在秒级内定位“何人、何时、通过何系统、访问了哪些字段”,大幅提升安全响应效率。


二、打造AI驱动的实时风险监测引擎
通过部署用户行为分析(UEBA)模型,建立员工/系统的正常操作基线,实现对高频查询、非工作时间访问、跨权限调取等行为自动打分预警。结合数据安全智能体,集成业务和安全数据,构建深度学习、循环神经网络等模型算法,通过规则匹配、模式识别、异常检测、趋势分析等行为分析技术,识别用户和实体异常行为,实现业务风险控制与追溯。
通过基于异常模型结果的二次处理,可精准识别20%的高价值告警,消除80%告警噪声,助力运营人员快速聚焦有效威胁,显著提升分析效率。
三、持续演进的安全防护能力
平台对数据批量导出、关键信息查询等高危操作实施动态预警,将风险告警转化为处置工单,联动合规、科技与业务部门协同响应;同步建立安全运营机制,在可能影响数据安全时及时告警处置形成常态化机制,并基于历史事件复盘持续迭代风险识别模型与处置规则,实现安全能力的自我演进与闭环提升。
通过动态预警、跨部门协同与闭环迭代机制,实现数据高危操作的智能防控与安全能力持续进化。
四大核心优势
助力银行构建数据安全防线
本方案以智能化、全周期的数据安全风险分析为基础,覆盖数据全生命周期的操作、合规与异常状态,通过采集、精准捕获、深度解析、直观展示与全程溯源,预判风险趋势,助力用户实时掌控数据安全态势,及时发现并预测潜在威胁。

一、智能识别动静态数据
融合AI技术,对静态存储与动态流转数据进行深度解析与自动化处理,精准识别敏感数据及其风险。
二、知识图谱揭示数据流动逻辑
基于知识图谱构建实体关联,清晰刻画数据流动的复杂行为模式,揭示其内在逻辑,支撑数据驱动决策。
三、全面数据风险评估
结合深度学习、无监督学习与图识别技术,开展全生命周期合规分析、重点审计与异常检测,识别已知与未知风险,预测影响范围与发展趋势。
四、精确追踪数据路径
运用多维评估指标与路径探寻技术,深度追溯数据访问与共享过程,精准定位潜在泄露路径,及时防控风险。

在数字金融时代,数据安全不仅是技术投入,更是信任基石;风险监测不仅是合规要求,更是服务延伸。通过建设数据安全态势管理平台,银行可实现数据全生命周期安全风险监测预警与全天候风险态势管理,确保每一笔数据流动安全可控,为客户信任与业务创新提供坚实保障。


京公网安备11010802024551号